跨境卖家每天要刊登上百款产品,却缺乏了解出单率的核心数据,运营决策全凭经验。如果你正在面临如上困境,店小秘ERP如同雪中送炭推出了“刊登报表”全新功能,支持TikTok Shop平台从业务员、平台、时间、店铺、SKU五大核心维度,可查看全链路发品数据,帮卖家精准洞察运营真相,让每一次发品都“有的放矢”,每一项策略调整都“有据可依”。
店小秘ERP官网:点击直达
店小秘7天VIP邀请码:31TL
店小秘ERP“刊登报表”五大维度解析:
五大维度构建完整分析框架,实现“人员可考核、平台可优化、趋势可预判、店铺可精细、产品可筛选”,覆盖从执行到策略的多层需求:
1、业务员维度
店小秘ERP聚焦绩效核心指标,数据直观且细节完备,直接服务于人员考核管理。

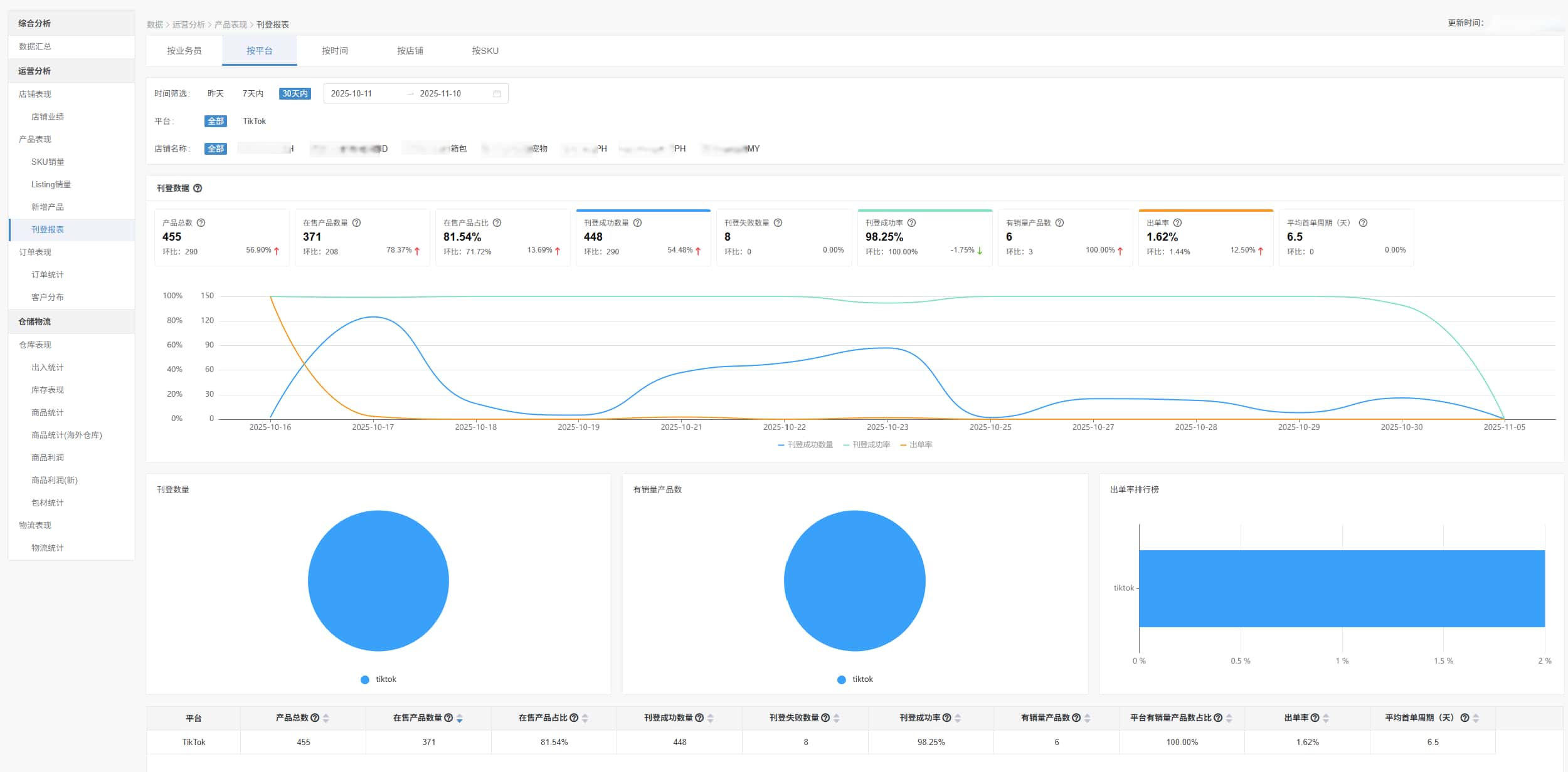
2、平台维度
指标全面覆盖运营全流程,既支撑运营调整,又衔接生产与需求端,是策略优化的核心依据。

3、时间维度
动态追踪发品趋势,为灵活调整刊登数量提供数据支撑,精准适配市场变化。

4、店铺维度
细化平台视角下的资源分配,避免资源浪费,实现店铺精细化运营。

5、SKU维度
微观切入单品表现,直接关联选品、库存等核心业务,是产品层面决策的关键。

各维度均以柱状图、饼图、趋势图等图表直观呈现核心数据,辅以详细表格列明明细。数据默认展示最近30天,时间筛选无范围限制,满足多样化分析需求。
店小秘ERP“刊登报表”使用步骤:
进入首页店小秘ERP登录,点击上方导航栏【数据】→【运营分析】→【刊登报表】或在【数据】→【运营分析】→【产品表现】→【刊登报表】进入

进入页面后选择目标维度,设置筛选条件,即可查看刊登成功数量、成功率、出单率、平均首单周期等核心指标。
店小秘ERP“刊登报表”核心使用场景:
1、揪出出单率下滑根源:从时间、店铺、业务员、产品多维度拆解数据,快速定位下滑节点、低效店铺及负责人,明确低出单率产品类目,针对性调整挽回业绩。
2、“ 高潜力产品”快速铺满全平台:在SKU分析中筛选销量、出单率超均值的爆品,查看其店铺分布,通过店小秘“产品复制”功能同步至全平台店铺,最大化收益。
3、精准判断高盈利市场:同产品多站点投放后,通过店铺维度对比各站点出单率、首单周期,聚焦需求旺盛市场,优化广告投放与库存储备,提升整体盈利。
店小秘ERP“刊登报表”使用权限:
精细化权限设置:主账号默认拥有全部查看权限,可在管理权限中为子账号“授权刊登报表查看权限”。
无VIP限制,全用户免费使用:本次上线的“刊登报表”功能,无任何VIP等级门槛,免费版与付费版用户均可完整使用所有维度数据分析功能,真正实现功能普惠。立即访问店小秘官网免费试用>>>
卖家用好店小秘ERP“刊登报表”功能能够精准调整发品策略、锁定高潜力产品。
除此以外,店小秘ERP更提供“选品-刊登-订单-物流-财务”全链路解决方案,以数据驱动打通跨境运营全流程。
相关推荐:
(本文由美国主机侦探原创,转载请注明出处“美国主机侦探”和原文地址!)
微信扫码加好友进群
主机优惠码及时掌握
QQ群号:938255063
主机优惠发布与交流



